Реальні проєкти. Конкретні результати. Real projects. Concrete results.
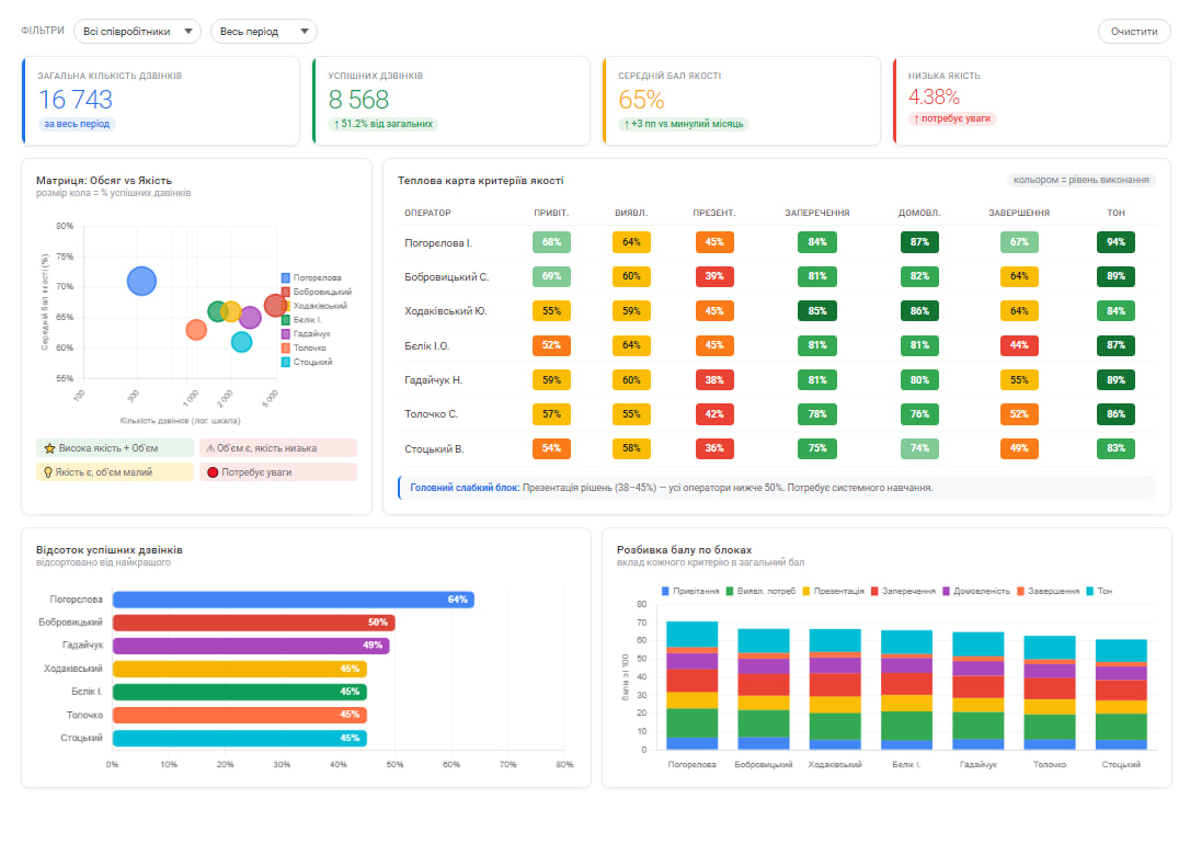
Впровадили телефонію (Ringostat + Lifecell FMC) з AI-скорингом. Кожен дзвінок автоматично оцінюється за 7 критеріями якості, результати в дашборді CRM. Контрольний лист розроблено з керівниками КЦ і продажів.Implemented phone system (Ringostat + Lifecell FMC) with AI scoring. Every call is automatically evaluated against 7 quality criteria, results in CRM dashboard. Scorecard developed with call center and sales leadership.
n8n workflow з 90+ нодами для автоматичного створення КП сонячних і вітрових електростанцій. 9-кроковий wizard з 4 режимами розрахунку, автопідбір обладнання, кредитна логіка, графіки окупності.n8n workflow with 90+ nodes for automated solar/wind energy proposal creation. 9-step wizard with 4 calculation modes, auto equipment selection, credit logic, payback charts.
Вбудований чат-бот на сайті з AI-кваліфікацією. За 2-3 повідомлення визначає потребу клієнта, збирає контакт і надсилає готовий лід в Telegram. Працює 24/7 без участі менеджера.Built-in website chatbot with AI qualification. In 2-3 messages identifies client needs, collects contact and sends qualified lead to Telegram. Works 24/7 without manager involvement.
Розгорнули Stirling PDF на власному сервері клієнта замість платних хмарних сервісів. 50+ інструментів для роботи з PDF: конвертація, підпис, захист, OCR. Економія ~$480/рік на підписках.Deployed Stirling PDF on client's own server instead of paid cloud services. 50+ PDF tools: conversion, signing, protection, OCR. Saves ~$480/year on subscriptions.
Безкоштовна консультація 30 хвилин. Без зобов'язань.Free 30-minute consultation. No obligations.